
For Windows, macOS
Terminal/Citrix
Cloud, on-premise
1 to 15,000+ computers
In-office, hybrid, remote














26
Years of experience
Trusted by 9,500+ global brands and organizations




UK bank, 170 employees, remote team monitoring



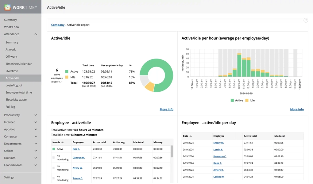
Monitor active and idle time per hour, per day/week/month/year


Banking
170
This UK bank managed to increase their remote employees' active time by 46% in just 3 days! WorkTime functions and it's transparent approach made it smooth and effective.
Read moreExcellent boost!

WorkTime Green employee monitoring is the only non-invasive monitoring on the market. All invasive functions are replaced by safe, non-invasive alternatives.
GDPR compatible
Use Timeline to compare employee productivity

